切换导航
银米商+
银米收银官网
银米公司官网
餐饮版
windows客户端
使用须知
客户端注册
收银登录
收银操作
接班操作
收银界面(餐饮版)
工具栏
点餐界面
桌台界面
会员界面
账单界面
管理界面
设置界面
后台管理
系统功能概述
使用须知
登录系统
后台首页
数据报表
销售排行
销售汇总
库存报表
分析决策
经营分析
毛利分析
会员分析
销售管理
订单
收款记录
门店订货
商品档案
商品资料
商品配置
商品加工
价签打印
运营管理
促销活动
商品销售类别
开台规则
价格管理
商品上架
营销活动
优惠券管理
会员营销
会员管理
会员中心
会员权益
采购管理
供应商
单据管理
库存管理
库存查询
入库
出库
盘点
财务管理
应付帐
预付款
应收账
预收款
收/付款
基础资料
店铺机构
商户信息
门店管理
员工管理
应用管理
扫码点餐
云店铺
系统设置
营业设置
操作日志
其它设置
应用设置
打印设置
商超零售版
windows客户端
使用须知
客户端注册
收银登录
收银操作
接班操作
收银界面(商超版)
工具栏
营业界面
扫码模式
触屏模式
会员界面
账单界面
管理界面
设置界面
后台管理
系统功能概述
使用须知
登录系统
后台首页
数据报表
销售排行
销售汇总
库存报表
分析决策
经营分析
毛利分析
会员分析
销售管理
订单
收款记录
商品档案
商品资料
商品配置
商品加工
运营管理
促销活动
商品销售类别
商品上架
营销活动
优惠券管理
会员营销
会员管理
会员中心
会员权益
采购管理
供应商
单据管理
库存管理
库存查询
入库
出库
盘点
财务管理
应付帐
预付款
应收账
预收款
收/付款
基础资料
店铺机构
商户信息
门店管理
员工管理
系统设置
营业设置
操作日志
其它设置
打印设置
搜索结果
没有相关内容~~
后台首页
最新修改于
2025-11-19 15:56
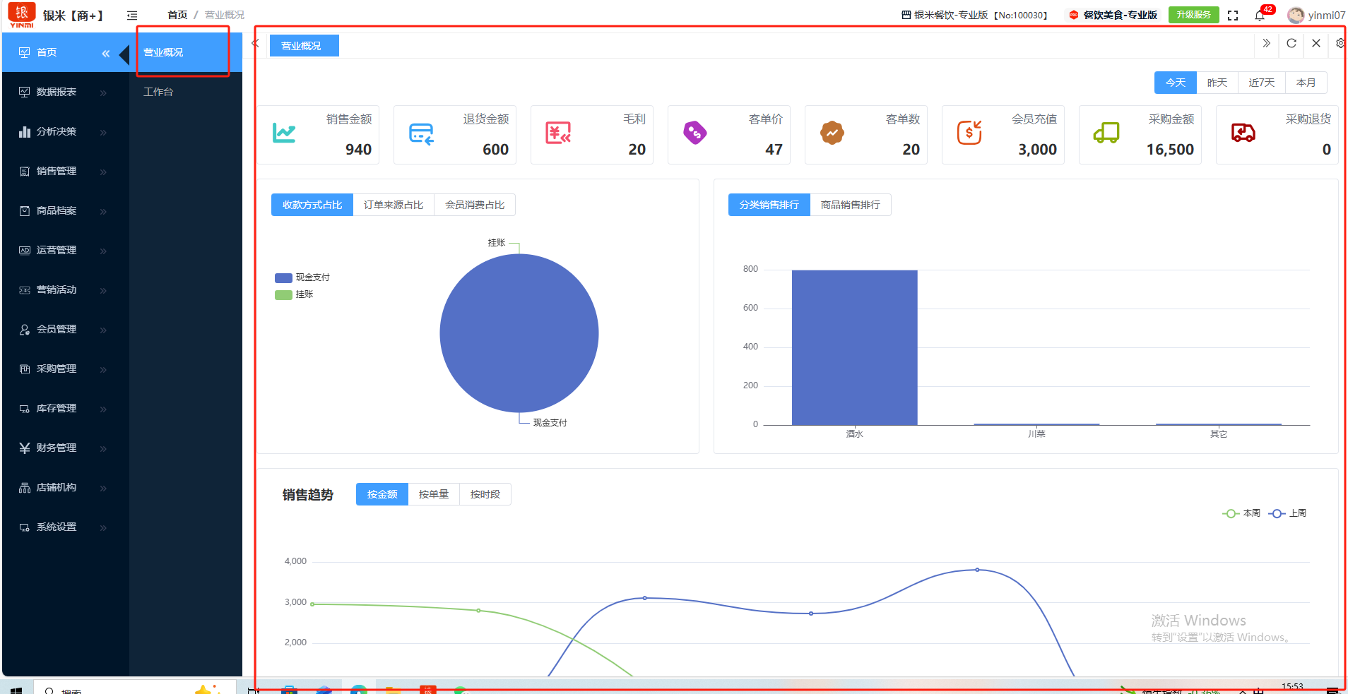
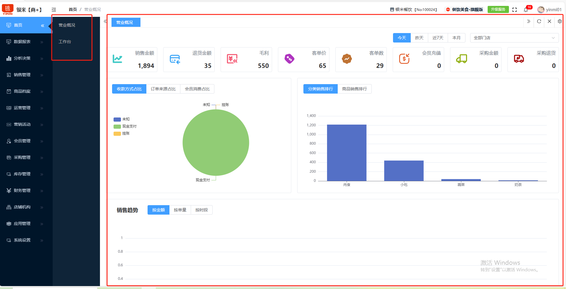
### **后台首页** ”后台首页“是商户后台的综合页面。包含:营业概况、工作台、升级服务、消息中心、管理中心。 如图所示  一、营业概况是一份高度浓缩的经营快照,它通过汇总关键业绩指标,让管理者在最短时间内对生意的健康度、效率和趋势有一个全面且直观的认知。可查看:销售金额、退货金额、毛利、客单价、客单数、会员充值、采购金额、采购退货。按时间:今天、昨天、进7天、本月。 如图所示  二、工作台是商户后台的信息综合平台。包含:快捷菜单、后台待办、出入库异常、待处理消息、平台公告。 如图所示  1、快捷菜单是商户自主设置最重要的信息查询平台。点击”管理“勾选所需要查询的栏目即可设置。 如图所示  2、后台待办是商户需要快速处理的待办事项。如图所示  3、出入库异常是销售的异常事件,点击”单据编号“即可查看具体详情。如图所示  4、待处理消息是门店需要处理的事项,点击”活动情况“即可查看具体详情。如图所示  5、平台公告是公司平台发布的各类公告,点击即可查看详情。如图所示  三、升级服务是平台通过技术迭代与服务优化,帮助商家提升运营效率、优化顾客体验、并创造新的增长点。 如图所示  四、消息中心是一个非常重要的信息枢纽。一个集中接收、处理和提醒各类系统消息与业务动态的功能模块,旨在让经营者和员工能够及时响应,确保店铺顺畅运营。如处理完毕,点击”标记已读“即可关闭该消息。 如图所示  五、管理中心是商户修改密码、退出登录的按钮。点击”修改密码“输入旧密码、新密码、确认新密码,提交即可。如要退出后台,点击”退出登录“即可。 如图所示 
请输入访问密码
开始访问